Kubernetes 관측의
새로운 경험.
복잡한 명령어 없이 클러스터의 모든 것을 시각적으로 관찰하세요.
강력한 Service Map으로 서비스 간 연결, 트래픽 흐름, 레이턴시, 에러를 실시간으로 파악하고,
Metrics · Logs · Traces를 통합해 문제 원인을 즉시 진단하세요.
REAL-TIME







복잡한 명령어 없이 클러스터의 모든 것을 시각적으로 관찰하세요.
강력한 Service Map으로 서비스 간 연결, 트래픽 흐름, 레이턴시, 에러를 실시간으로 파악하고,
Metrics · Logs · Traces를 통합해 문제 원인을 즉시 진단하세요.







서비스의 모든 동작을 투명하게 파악하고 문제를 빠르게 해결하세요

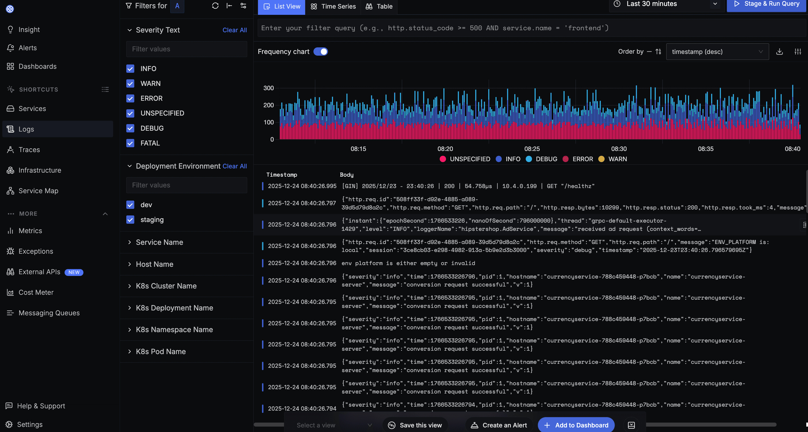
멀티클러스터 환경의 로그를 통합 검색하고 분석합니다.

CPU, 메모리, 네트워크 등 인프라 메트릭을 실시간으로 수집하고 시각화합니다.

마이크로서비스 간 요청 흐름을 추적하고 병목 구간을 찾아냅니다.

멀티클라우드 전체 서비스의 의존성과 트래픽 흐름을 시각화합니다.

서비스별 P99 레이턴시, 에러율, Apdex 점수와 API 엔드포인트 성능을 분석합니다.

SLA 준수율, 응답시간, 에러율 등 핵심 지표를 모니터링합니다.
Collector Pipeline
벤더 종속성 없이 OpenTelemetry 표준으로 자유롭게 관측성을 구축하세요. 기존 인프라와 완벽 호환되며, 유연한 운영 환경을 제공합니다.
표준 기반으로 벤더 종속 없이 사용
AWS, GCP, Azure, On-premise 통합 관리
밀리초 단위의 실시간 데이터 처리
에이전트 설치만으로 즉시 시작
Skuber+ Observability를 통해 운영 효율을 한 단계 높이세요.